您好,欢迎来到乐彩汇官网!
乐彩汇
专注电气元件品牌销售服务
当前位置:首页 > 资讯中心 > 行业动态 >

BUSSMANN 光伏熔断器保护方式概述

作者:天正客服 来源:未知 发表时间:2020-05-07 浏览:

随着市场对大功率太阳电池组的需求量不断增加,光伏系统与风电并网发电应用技术的推广与发展,采用高电压直流熔断器保护光伏电池系统的安全并网运行,已成为国际通行的一项重要技术措施。光伏熔断器有两种保护方式即字符串保护和阵列保护,下面小编带您一起了解一下:

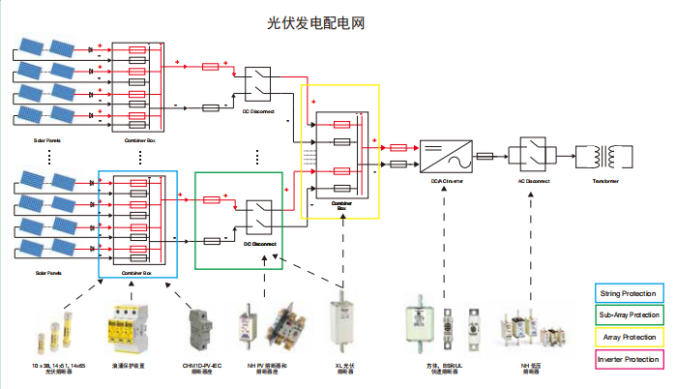
光伏发电配电图 PV系列光伏专用产品

字符串保护概述:

根据光伏系统所需的容量,可能有多个光伏串并联连接,以获得更高的电流和更多的功率。

具有三个或更多并行连接的字符串的光系统需要每个字符串都收到保护。少于三个字符串的系统不会产生足够的电流在发生故障时损坏模块。因此,只要导线的尺寸符合当地的规范和安装要求,它们就不会构成安全隐患。

当三个或更多的字符串以平行方式连接时,每个字符串中的保险丝将保护电缆组合模块免受过流故障的影响,并有助于最大限度地减少任何安全隐患,它还将隔离故障串,以便光伏系统的其余部分能够继续发电。

另外应注意,光伏组件的电流输出随组件温度以及暴露在太阳下的阳光量而变化。曝露量的高低取决于环境的温度,倾斜度。5度的遮荫对树木、建筑物或云层都有影响。在操作中,熔断器做为热装置,受环境温度的影响。

选择光伏熔断器注意事项:

【建议对所有参数进行全面研究,但在选择熔断器时,应考虑以下因素:电流为1.56,电压为1.2.这些涵盖了由于安装引起的大多数变化。结晶和薄膜组件也应采用同样的方法。如果您的光伏安装收到极端高海拔、高辐照度或低温的影响,请咨询伊顿的巴斯曼业务技术团队】。

阵列保护概述:

根据光伏系统所需的容量,可能有多个光伏串并联,以获得更高的电流,从而获得更多的功率。

每个阵列上都有一个保险丝,可以保护电缆不受故障电流的影响,并有助于最大限度地减少安全隐患。它还将隔离故障阵列,以便光伏系统的其余部分能够继续发电。

位于电缆中的一根保险丝连接线携带若干串的组合输出,它应该由阵列保险丝连接线保护。如果随后合并若干阵列,则应合并另一熔丝链路。

应记住光伏组件的特性随组件温度的变化而变化。操作中熔断器受环境温度的影响。

涵盖产品:浪涌保护产品;PV-NH型熔断器及座;XL型熔断器及座

   如何选择用于阵列保护的熔丝链接:

   虽然建议对所有参数进行全面研究,但一般来说,在选择熔断器时,应使用以下因素:电流1.56,电压1.2.这些涵盖了由于安装引起的大多数变化。如果您担心您的光伏安装可能会收到极端的高海拔、高辐照度、高低温影响,请咨询伊顿的巴斯曼业务技术团队。


【相关推荐】